Расчет сборной ребристой железобетонной панели перекрытия
Изгибающие моменты в середине пролета:
от нагрузок q:
кН·м
от нагрузок qn:
кН·м
от нагрузок qne:
кН·м
от нагрузок qshn:
кН·м
Поперечная сила на опоре от расчетной нагрузки
кН
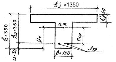
Приведенное сечение панели – тавровое с полкой в сжатой зоне.
Приведенное сечение панели
Рис. 2. 5
Ширина ребра приведенного сечения равна суммарной продольных ребер панели. Средняя ширина продольных ребер (70+80)/2=75 мм.
- в расчет вводится вся полка
135 см.
2.6 Расчет прочности нормальных сечений
Определяем положение нейтральной оси:
Момент, воспринимаемый полкой:
кН∙м
— нейтральная ось проходит в полке.
Расчет ведем как для прямоугольного сечения
135 см.
Назначаем величину предварительного напряжения
МПа.
Проверяем соблюдение условий
МПа
МПа
Условия выполняются.
Предельное отклонение предварительного напряжения
Коэффициент прочности натяжения арматуры при благоприятном действии предварительного напряжения:
Величина предварительного напряжения с учетом точности натяжения арматуры:
МПа
Подбор продольно напрягаемой арматуры
Определяем коэффициент
По табл. 3.1 [3] находим ξ=0,042 и η=0,979. Граничная относительная высота сжатой зоны бетона
где
МПа.
Здесь
с учетом потерь предварительного напряжения:
МПа
Площадь напрягаемой арматуры
где
— коэффициент, учитывающий работу высокопрочной арматуры выше условного предела текучести.
где
=1,15
Принимаем
=1,15. Тогда
см2
По приложению 2[1] принимаем 2 d15 К - 7
см2
2,46 см2
Расчетное сопротивление арматуры К – 7 d15 растяжению Rs=1080 МПа. Нормативное сопротивление арматуры растяжению Rsn=1295 МПа.